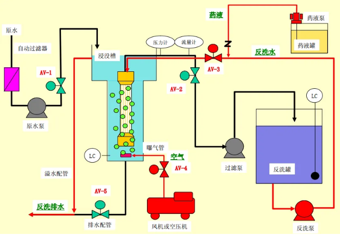
浸没式超滤标准1个周期的运行程序如下所示:
[(过滤-液位下降过滤)x27分→反洗同时空气擦洗x60秒]×n→排水十原水填充x120~600秒(n=1时,1个周期:30~38分钟)
【过滤程序】
超滤进行膜过滤流速为一定的定流量过滤运行。膜过滤流速时刻通过设置在滤水管上的流量计测量,并通过控制过滤泵的变频来达到流量稳定。另外,根据浸没槽的液位高低来供给原水。

【反洗程序】
超滤将定期(每 20~30 分钟1次)进行物理清洗。物理清洗是指进行反洗的同时进行空气擦洗。为了防止膜过滤水侧膜的污染,反洗使用膜过滤水,并且为了增加清洗效果,反洗水中加入数mg/L的次氯酸钠。另外、反洗排水的部分将会从浸没槽的溢流水管排出。

最低反洗流量和次氯酸钠的注入点:
标准的反洗流量应为膜过滤流量的1~1.5倍(max.8m/hr),但是在反洗流量较小时,添加有次氯酸钠的反洗水有可能不够充分提供给膜组件。
作为膜过滤设备,推荐以下2点做法:①次氯酸钠的注入点要尽量设在膜组件的近处;②用于反洗的水量要在、膜过滤侧/膜细孔/配管部分的残留液量(约30L/膜组件)以上。
例如:反洗时间为 60秒时,最低反洗流量为2m3/hr(反洗使用的水量约为33L)。
次氯酸钠的注入量:
运行初期添加次氯酸钠,使反洗水中浓度为 1~5mg/L 左右。如果膜的状况比较干净,添加的次氯酸钠则基本上不会被消耗直接从反洗排水中排出。如果膜的状况被污染,那么排水中的残余氯浓度将会降低。
因此、定期测定反洗排水中的余氯浓度,调节排水中的浓度在 0.1~1mg/L左右可以确保有效的清洗效果,避免过量的添加。
【排水程序】
超滤将定期对浸没槽内的浓缩排水进行全部排出处理。排水程序是在反洗同时并空气擦洗程序之后进行。

【原水填充程序】
根据浸没槽的液位高低来供给原水。
